绿色低碳技术:多元协同奏响油田低碳转型新乐章(图)
2025-08-26
关键字:
来源:[互联网]
[中国石化报 2025-08-25]
西北油田T740油井。 石立斌 摄
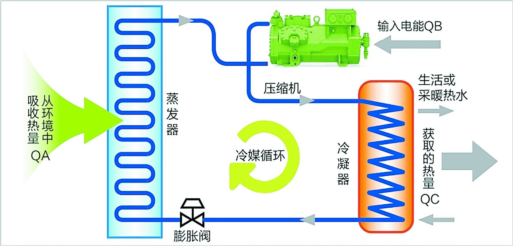
二氧化碳热泵技术工作原理图。
在碳减排的时代命题下,一系列绿色低碳技术正崭露头角。从基础材料的突破到整体系统的优化、从单一设备的改良到全流程的再造,这些低碳解决方案展现了科技赋能环保的无限可能。这些创新不仅消除了高能耗、高排放的行业痛点,更以自然为师,用科技智慧实现了效率与环保的双赢。本版展现了油田企业通过科技创新推动绿色发展的生动实践,敬请关注。西北油田:以自然为师“破题”攻关低碳技术
□张 俊 陈 苗 吴林筱
利用超导体理念研发钨合金加热装置替代传统加热炉,实现降耗减排;仿照大自然呼吸研发二氧化碳空气源热泵技术,利用空气能量加热;模拟人工心脏搏动对混输泵进行升级改造,实现高气油比混输增压输送……近年来,西北油田石油工程技术研究院地面工程研究所从生活中获取灵感,创新探索出一系列绿色低碳新技术,为实现国家“双碳”目标和绿色油田建设不断贡献智慧和力量。三大绿色低碳新技术为西北油田可持续发展注入无限生机。
钨合金加热技术:用超导理念实现节能革新
“传统加热炉就像竭泽而渔的‘吃气大户’,不仅存在设备效率低、天然气能耗高等问题,而且会向大气排放二氧化碳和氮氧化物。”地面工程研究所副主任师高多龙站在采油一厂TK408井旁,望着呼呼燃烧的水套加热炉,算起了“节能减排账”。2024年初,他带领绿色低碳节能团队调研时发现,燃气加热炉的热气顺着烟囱白白溜走,输送的原油却时常因温度不够导致凝管。
“节能减排,核心在于降低热能传递损耗。能不能像超导材料减少电阻那样,让热能接近零损耗传递?”一次技术研讨会上,高多龙精准抓住症结。刚入职的硕士吴林筱立刻扎进一线,带着这个想法跑遍胜利油田、长庆油田,终于在胜利油田东强机电设备有限公司找到突破口:一种钨合金加热技术,在可实现变电流技术的新型钨合金材料基础上,利用短路、漏磁、涡流三位一体电热转换,让电能更高效地转变为热能。
可引进之路并不平坦。“这项技术到咱们沙漠里能扛住严寒酷暑和硫化氢腐蚀吗?”采油一厂的技术管理员杨帆起初犯嘀咕。吴林筱带着设备住进试验井场板房,白天顶着冷冽的寒风调试设备参数,晚上在灯下整理试验数据,终于让设备在液量波动的工况下稳定运行。
2025年春,TK408中质油井和TK6127稠油井的试验评价数据显示:100千瓦负荷下,钨合金加热技术较传统加热炉投资降低28%以上,能耗降低22%,碳排放量减少53%。相当于一口井一年少烧10万立方米天然气,每年减少4000辆汽车的尾气排放量。
二氧化碳热泵技术:以自然循环实现低碳升级
解决了中低负荷加热难题,高负荷井场的“高耗能”又成了新的“卡脖子”环节。2024 年统计显示,传统电磁加热器虽然热效率超90%,但年运行费用比传统加热炉高1.8倍。“节能不能只算‘减排账’,更要算‘经济账’。”地面工程研究所副所长黎志敏把新能源团队拉到会议室,又一次开展了头脑风暴。
“自然界中的水通过植物根系被吸收,又通过植物叶片蒸腾完成循环往复的能量交换,热能是不是也能通过某种方式循环利用?”地面工程研究所技术研究室主任孙永尧一句话点醒众人。团队顺着这个思路调研,发现清华大学研发的二氧化碳空气源热泵,能像大树通过叶片呼吸一样,把空气中的低品位热能“泵”成高品位热能。
可新疆冬季夜间温度低至零下20摄氏度,热泵会不会罢工?黎志敏带着冯盼等技术员在TK155井搭建试验棚,把温度计绑在设备上,24小时轮班记录数据。在凌晨两点最冷的时候,设备制热效率下降,冯盼在清华大学能动系工程热物理所党支部书记、副所长祝银海的远程指导下,一点点调整二氧化碳制冷剂流量,终于实现在低于零下20摄氏度的环境温度下设备稳定运行。
“这技术就像给油田装上‘空气充电宝’!”黎志敏看着数据赞叹。与200千瓦加热炉相比,能耗下降56%;与电磁加热器相比,每年减少用电10万千瓦时。目前,该技术已入选《国家重点节能低碳技术推广目录》,成为油田名副其实的“会呼吸的节能器”。
液压式混输技术:以“强心”逻辑实现绿色集输
“顺北、雅克拉凝析气藏的低压气井就像‘气短的病人’,这种压力低、气油比高的工况,螺杆泵、柱塞泵、双腔泵和传统压缩机都应付不了。”地面工程研究所所长钟荣强在顺北801井调研时,看着井口油压不断降低直皱眉,这类低压油气集输成了亟待解决的难题。
地面工程研究所技术员田剑在查阅心脏瓣膜置换资料时突发奇想:给泵升级换代,像增强心肌收缩力一样提升泵血效率,同时让进液缸和排液缸同轴,如同优化心脏的血流路径,形成能量循环利用的闭环,可以大大降低能耗。
然而第一台样机在试验时频频卡壳,油气混合物在缸内形成气锁,就像心脏里淤积了阻碍血流的气栓。他们联合采油四厂的老师傅在泵体上开了个“排气窗”,如同给心脏加装排气瓣膜,问题迎刃而解。经过半年优化,塔河7口井的实战数据显示:液压混输技术集输液量提升10%,能耗降低19%,对比传统集输方案,不仅节省工程投资10%以上,每年还节省用电30万千瓦时。
“现在这些泵就像油田的‘强心脏’,把零散的油气稳稳‘泵’进集输管网。”田剑眼里闪着光,拍着轰鸣的设备说。
“我们的技术创新,都藏在生活细节里。”西北油田高级专家姚彬说,“钨合金加热技术借鉴了超导体低损耗原理,二氧化碳热泵技术模仿了自然‘能量循环’,液压式混输技术改造灵感来自人工心脏的搏动,把这些原理创新性地运用到绿色低碳技术中,就拥有了破题的关键。”
下一步,西北油田将持续评价太阳能光热利用、采出水余热利用、压缩机余热利用等技术,充分利用地域优势资源,逐步提高新能源比例,建成全产业链低碳示范油田,为传统能源行业转型提供了可靠的“西北方案”。
中原油田:系列绿色技术提效显著降耗明显
□杨 敏 龚旗林
中原油田以科技创新为引擎,大力推广应用钨合金管式石油加热装置、液压式油气混输泵等核心绿色低碳技术,并系统整合其他成熟节能减排方案,构建起全方位、多层次的绿色低碳生产体系。
“这一系列技术革新不仅显著提升了油气开发效率,更在降低能耗、减少碳排放、推动可持续发展方面取得了突破性进展。”中原油田石油工程技术研究院副院长向俊科说。
钨合金管式石油加热装置:电热转换的绿色革命
在中原油田濮城采油厂120号计量站,钨合金管式石油加热装置正高效运行。来自油井的原油经集输管线进入装置,通过钨合金管的高效传热,原油黏度显著降低,蜡质附着沉积难题得到有效解决,从源头上保障了输送畅通。
油气集输加热环节长期面临能耗高、污染重的挑战。传统燃气加热炉热效率低,排放大量二氧化碳与氮氧化物,是油田碳减排的“硬骨头”。中原油田瞄准关键领域,在东濮老区率先引进应用钨合金管式石油加热装置,实现了加热工艺的颠覆性变革。
“该装置的核心优势在于超高能效与低碳排放。通过精密电磁设计,热转换效率大幅提升,实测数据表明,较传统工艺能耗降低30%以上,碳排放量减少41%~53%。仅120号计量站,年节约天然气就达6.3万立方米,运维成本也显著下降。”濮城采油厂生产指挥中心主任魏超勇算了一笔账。
此外,该装置的材料革新与环境适应性也令人惊喜。钨合金具有高密度、高强度、耐高温氧化的特性,且该装置采用模块化设计,可满足不同井场的灵活部署需求,尤其解决了偏远井区冬季集输冻堵难题,大幅减少了扫线频次与人工干预强度。
这一技术的成功应用,彻底扭转了集输加热高碳模式,为油气田每年节约标准煤数千吨,成为绿色发展的生动实践。
液压式油气混输泵:多相流高效驱动的“心脏升级”
油气混输是油田生产的“血脉系统”。然而,随着油田开发进入中后期,油井分散、管网复杂,传统混输泵面临增压流程长、能耗高、适应性差等难题,尤其在低渗透区块的复杂介质输送中力不从心。
中原油田借鉴先进工业理念,创新研发并部署液压式油气混输泵,对集输系统实施了一场高效“心脏升级”,显著增强了对高含气、高黏度、强腐蚀等复杂介质的适应能力。
以文72-平1井为例,作为该断块末端油井,其集输管线长达3.5千米,外输压力一度高达2.2兆帕,经常需要扫线以维持集输管线畅通,保障油气正常外输。技术人员在该井井场新建液压式混输装置后,井口回压大幅降至0.07兆帕。
“该井回压降低,增加了泵的沉没度,减少了抽油泵和井下管柱漏失,提高了机采系统效率,大大延长了检泵周期。”文留采油厂技术管理室副主任聂兴说。
该装置同时实现了输送效率跃升与能耗降低。在文72南断块油藏的验证中,集输液量提升10%、能耗降低19%,工程投资节省10%以上,彻底解决了偏远井区因管线长、回压高导致的“躺井”问题,充分释放了单井产量,还降低了支线穿孔风险和维护成本。
这一技术的规模化应用,成功突破了长期制约油气田稳产上产的输送瓶颈,每年为两大主力产区节约电量数百万千瓦时,成为支撑油气田绿色开发的核心装备。
构建绿色矩阵:多元技术协同驱动低碳转型
今年上半年,中原油田低碳发展领域捷报频传:绿电发电量突破2亿千瓦时,完成全年奋斗目标任务的62%;采出水余热利用节气115万立方米,超额实现半年目标;绿氢产销量达100吨,完成全年计划的56%……一串串亮眼数据,是油田以绿色转型为笔,在能源革命浪潮中写下的生动答卷。
在中原油田光伏电站,自动化除草清洗机器人穿梭作业,光伏板在智能设备的擦拭下愈加清亮。“引入智能化运维设备后,电站运维效率提升50%,系统效率从82.4%提高至85.2%。”运维人员介绍。通过搭建光伏智能运维系统,远程监控、故障预警、效率分析实现“一键掌控”。
在明一、明二中转站,余热利用项目建设正酣;在黄庄变电站,新能源高比例接入优化项目跑出“加速度”;在绿氢生产车间,纯度达99.999%的氢气源源不断产出……从图纸到现场、从规划到落地,一个个重点项目高效推进,一项项创新技术让油气生产越来越绿色低碳。
“我们正聚力攻关核心技术,力争让更多国产化绿色装备在油田落地生根。”中原油田新能源开发中心经理张诚说。
江汉油田:光热+多能互补助力绿色生产
□谢 江 汪 睿 罗建科 赵 春
8月11日,江汉油田江汉采油厂广斜77井场上,油田首个“光热+多能互补”清洁能源装置用两小时将储油罐油液温度由28摄氏度提高至50摄氏度,达到原油拉运油温要求,原油装卸顺利完成。
油井多能互补储罐加热技术通过两排集热器,利用太阳能给储油罐加热,加热时间由8小时缩短为2小时,一次加热用电能耗由320千瓦时降为30千瓦时,大大降低能耗和成本。
该技术由江汉油田创新联盟负责人张义铁带领技术团队攻关研发,通过“光热+空气源+井口伴生气低氮燃烧+电加热”等多能互补模式,力争实现油气生产清洁能源替代。
团队优先选择光热作为热源,利用太阳能集热器将太阳能转化为热能存储至蓄热罐,系统运行时通过换热器对拉油罐内原油加热,太阳能不足以满足需要时,再依次启动低氮燃烧器和电加热设备。
该技术原先主要用于稠油举升节能,创新联盟成员集思广益,在原技术的基础上升级拓展应用范围,将其用于边远站拉油点。
他们前期以“光热+低氮燃烧+电加热”初步匹配江汉油田老区特有的应用场景,后续根据需要再集成空气源等其他技术。经过反复比对论证,技术方案敲定,在两个月紧张施工后,油田首个“光热+多能互补”清洁能源装置示范项目成功落地。
随后,团队经过一年时间的改良和试验,太阳能加热从原来通过电加热棒套管内水循环导热模式改为铜棒、集热槽导热模式,即使遭遇突发情况也不影响正常运行,项目技术路线经过优化后,更加适应江汉油区生产环境。
6月19日,利用油井多能互补储罐加热技术研制的广斜77井“光热+多能互补”清洁能源装置试运行,相关参数正常,正式投入生产,标志着江汉油田光热运用示范初战告捷。
张义铁介绍,该技术装置采用自动化、信息化技术,实现能源系统的智能识别、智能选择参数、自动调控等功能,通过实施优化能源配置、提高多种能源利用效率及加强运维管理等措施,减少对单一能源的依赖,可以大幅降低油井生产过程中的能耗,助力油田绿色低碳转型。
截至目前,该技术应用已减少电耗4000多千瓦时。团队将跟踪技术装置运行参数,对其技术性、经济性进行总结,适时再引进空气源技术,对技术系统进一步集成,待条件成熟后,将优先挑选耗电量高的站点进行推广试验。
近年来,江汉油田大力应用绿色低碳技术,助力降碳减排。在涪陵工区投入使用背压阀进站测试技术,实现气井边测试边进站生产,让原本放空燃烧的页岩气进入采气生产流程。今年以来,江汉油田已在涪陵页岩气田34口井运用该技术,累计回收天然气600多万立方米、减少二氧化碳排放1300多吨。
在江汉老区,选择伴生水量最大的王场联合站,充分挖掘联合站余热资源,利用开展地面工程优化简化提效契机,应用“余热+光伏”技术提升电气化水平,代替现有加热炉及生产用电,推动生产过程化石能源消耗逐步由新能源替代,实现净零排放,每年替代天然气超30万立方米、消纳绿电800万千瓦时、碳减排4500吨。
在清河工区,投用“一机双井”智能液压抽油机,通过双井能量互馈技术,储能缸将抽油杆下降时的动能转化为液压能储存,再通过双向液压泵驱动另一口井的抽油杆上升,实现能量循环利用,避免空抽损耗,实际节电率在30%以上。
新闻会客厅:绿色低碳供热技术未来3~5年将迎来规模应用爆发
祝银海 清华大学能动系工程热物理所党支部书记、副所长、长聘副教授
问:目前国内绿色低碳供热技术发展状况如何?答:近年来,在“双碳”目标驱动和政策密集支持下,我国绿色低碳供热技术已进入“多元突破、场景落地”的快速发展期,呈现出技术多元化、应用规模化、政策体系化的特点。
从技术类型看,当前国内绿色低碳供热技术形成了“以热泵为核心,余热回收、可再生能源供热为补充”的格局。
政策体系方面,除《推动热泵行业高质量发展行动方案》外,地方层面也出台了针对性措施:河北对工业热泵项目给予30%的投资补贴,江苏将余热回收纳入绿色工厂评价指标,山西试点“光伏+热泵”供暖电价优惠政策。这些政策推动技术应用从试点走向规模化,2024年工业领域低碳供热技术普及率较2020年提升了23个百分点。
不过,行业发展仍面临挑战:一是高温领域技术瓶颈,现有热泵在150摄氏度以上供热场景(如炼化反应釜)能效比不足2,难以替代燃气锅炉;二是核心部件依赖进口,如二氧化碳压缩机的精密轴承主要来自德国、日本,国产化率不足30%;三是成本问题,跨临界二氧化碳热泵初期投资比传统电加热高50%~80%,部分中小企业难以承担。
总体而言,国内绿色低碳供热技术已进入“技术突破-政策激励-场景验证”的良性循环,随着高温热泵、国产化部件等技术的成熟,未来3~5年将迎来更大规模的应用爆发。
问:绿色低碳供热技术如何助力企业高质量发展?
答:我国作为制造业大国,工业能耗约占社会总能耗的2/3,其中供热环节是能耗与碳排放的 “重灾区”。以石油石化行业为例,其生产链条长、工艺复杂,从原油开采到炼化加工,多个环节依赖高温供热:原油集输中,因油井分布分散、管线跨度大,需持续加热以防止原油凝固,传统水套炉加热技术不仅能耗高,每台设备年碳排放可达数百吨,还存在热效率低(通常不足80%)、燃料浪费严重等问题。
绿色低碳供热技术对企业高质量发展的助力,体现在三个维度:一是降本增效,通过高效利用能源(如热泵技术能效比可达 3以上,即1千瓦时电可产生3千瓦时电当量的热量),直接降低企业能源支出;二是合规升级,随着 “双碳” 目标推进,碳排放权交易、碳关税等政策逐步收紧,企业采用低碳供热技术可减少碳配额支出,规避 “高碳惩罚”;三是竞争力提升,在全球产业链绿色转型的背景下,采用绿色低碳供热技术的企业能更好满足国际市场的 “碳足迹” 要求。
因此,绿色低碳供热技术不仅是企业响应国家政策的必然选择,更是降本、提质、增效的核心抓手,为企业高质量发展注入持久动力。
(张 俊 吴林筱 整理)
